NexoWatt
Für nachhaltige Energielösungen
NexoWatt
für nachhaltige Energielösungen 🌱⚡
✅ Herstellerunabhängig & erweiterbar 🔌
PV, Batteriespeicher, Wallboxen, Wärmepumpen, Heizsysteme u. v. m. – ohne Hersteller-Lock-in und jederzeit ausbaubar.
✅ Flexibel & modular (Open Source) 🧩
Zukunftssicheres, modulares System mit starker Community – ohne teure Lizenzmodelle.
✅ Logikeditor inklusive 🛠️🧠
Automationen einfach selbst bauen: Wenn‑Dann‑Regeln, Zeitpläne, Prioritäten und Abhängigkeiten – für echte, individuelle Steuerung.
✅ Optimierte Energieautarkie 🌍
Eigenverbrauch maximieren, Speicher optimal nutzen und unnötigen Netzbezug reduzieren – automatisch nach Ihrem Bedarf.
✅ PV‑Überschussladen & intelligentes Lademanagement 🚗☀️
Kompatibel dank OCPP & Modbus: vom einfachen Überschussladen bis zum dynamischen, leistungsabhängigen Laden.
✅ Dynamische Tarife & zeitvariable Netzentgelte ⏱💶
Steuert Verbraucher (WP, Speicher, EV) automatisch in günstige Zeitfenster – inkl. Preis- und Netzentgelt‑Optimierung.
✅ Lastmanagement & Lastspitzenkappung ⚡📉
Spitzen glätten, Hausinstallation schützen und Kosten/Netzentgelte senken – vorbereitet für künftige Use‑Cases.
✅ Smart‑Home & Geräte‑Vernetzung 🏠🔗
Integration via KNX, Matter, MQTT, Zigbee – Energie, Komfort und Geräte in einer Oberfläche.
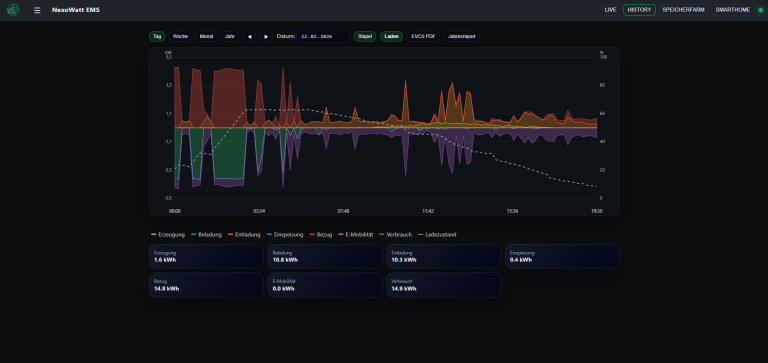
✅ Volle Transparenz 📊📱
Alle Energieflüsse live im Blick: Erzeugung, Verbrauch, Speicher, Einspeisung und E‑Mobilität – im Browser, Tablet oder Smartphone.


Mit NexoWatt gestalten Sie Ihre Energieversorgung intelligent, flexibel und unabhängig.
Unser System verbindet verschiedenste Komponenten zu einer ganzheitlichen Lösung – für maximale Effizienz und Nachhaltigkeit.
Warum NexoWatt anderen Systemen überlegen ist 💡
-Keine Herstellerbindung: Viele EMS-Lösungen sind an einen speziellen Speicher, eine bestimmte PV-Anlage oder ein proprietäres Gateway gebunden. NexoWatt setzt auf Offenheit und Herstellerunabhängigkeit.
-Open Source statt Black Box: Keine „Black-Box-Logik“, sondern transparente, nachvollziehbare Funktionsweise – erweiterbar durch die Community und Integratoren.
-Maximale Integrationsfähigkeit: Von PV über Speicher, Wallbox, Wärmepumpe, Smart-Home bis hin zu Maschinen – NexoWatt verbindet Welten, die andere Systeme oft nur teilweise abdecken.
-Individuelle Anpassung: Statt starrer Standardoberflächen können Ansichten, Automationen und Logiken an Ihre Anforderungen angepasst werden.
-Zukunftsorientiert: Bereits vorbereitet für dynamische Tarife, Netzstabilität, Sektorkopplung und neue gesetzliche Rahmenbedingungen.

Individuelle Lösungen mit NexoWatt
Unser Energiemanagementsystem NexoWatt wird ausschließlich als kundenspezifische Projekte angeboten. Jedes System wird individuell auf die Anforderungen Ihres Unternehmens oder Ihres privaten Gebäudes zugeschnitten und von der Planung bis zur Umsetzung professionell begleitet. Damit stellen wir sicher, dass alle Komponenten optimal aufeinander abgestimmt sind und Sie die maximale Effizienz und Flexibilität aus Ihrer Energieversorgung herausholen.
Wir legen größten Wert auf maßgeschneiderte Lösungen, die Ihre technischen und wirtschaftlichen Ziele bestmöglich unterstützen – von der ersten Beratung über die Projektierung bis hin zur Inbetriebnahme und Betreuung.
Unsere Highlights
Entdecken Sie, was NexoWatt zu einer einzigartigen Lösung im Energiemanagement macht. Unsere Produkte und Services bieten wegweisende Technologien und Lösungen für eine nachhaltige Zukunft.

Steuerung von PV-Anlagen und Speicheranlagen
Intelligente Lösungen für erneuerbare Energien, die Ihre Autarkie maximieren.
Onlineshop für Hardware
Eine breite Auswahl an innovativer Hardware mit IoBroker und Messtechnik auf Industriebasis

E-Ladeinfrastruktur
Optimale Ladeinfrastruktur für Elektrofahrzeuge. Nachhaltigkeit und Zukunftsorientiert.

Flexible Systeme für Ihr Zuhause/Betrieb
Modular und anpassbar für alle Ihre Energiebedürfnisse.
Maximale Energieeffizienz und volle Kontrolle über deine Geräte
Ihre Quelle für innovative Energieeffizienz















